Accessing Time in Status
Accessing Time in Status
When installed, a new menu with the name Time in Status is added to Jira.
To access Time in Status reports just click the Time in Status menu item which will take you to Time in Status report screen.

To access Time in Status data for a single issue, you can open the view screen of any Jira issue and you will see the Time in Status tab.

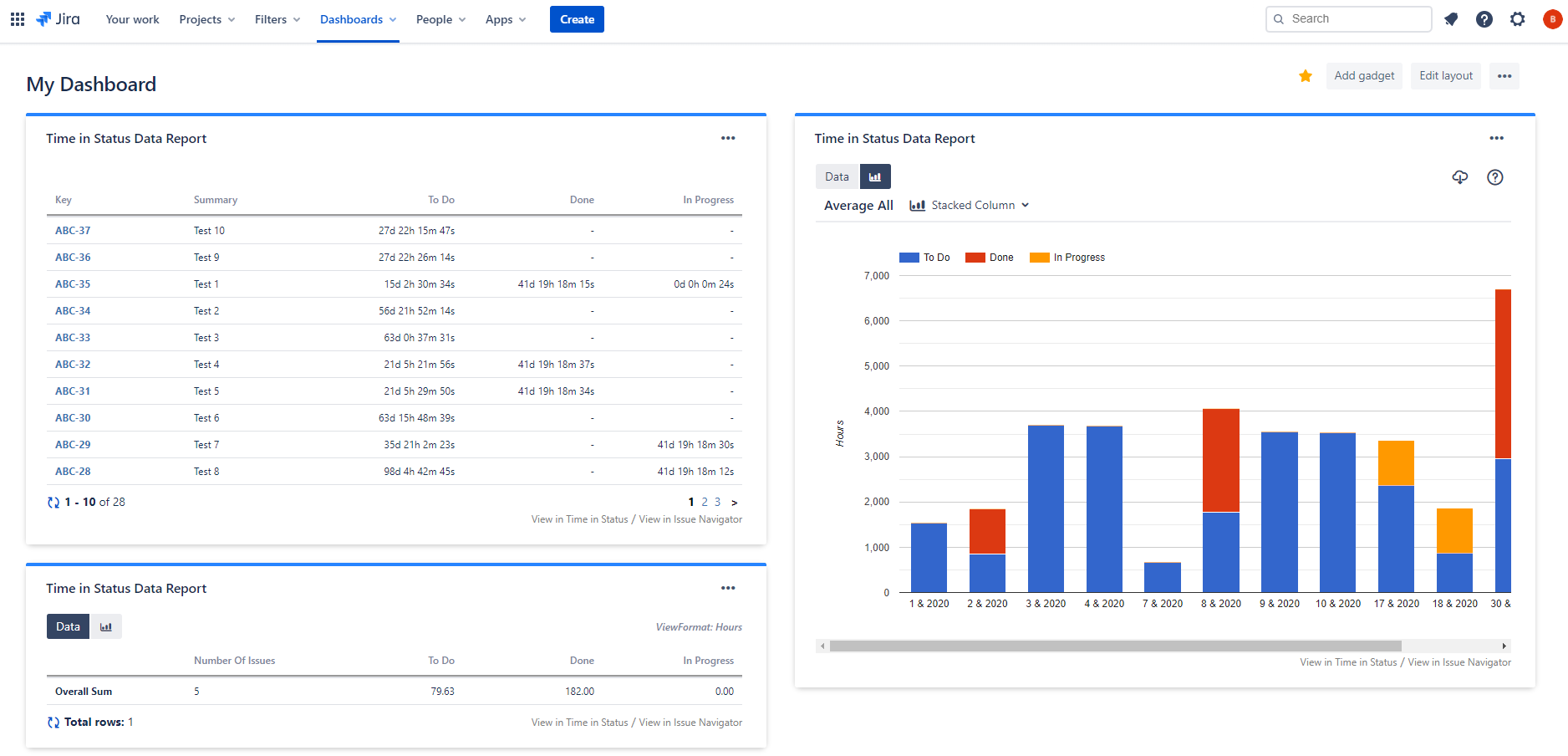
You can also see Time in Status reports as a Gadget on your Jira dashboards.
