Timepiece - Time in Status for Jira Data Center
Breadcrumbs

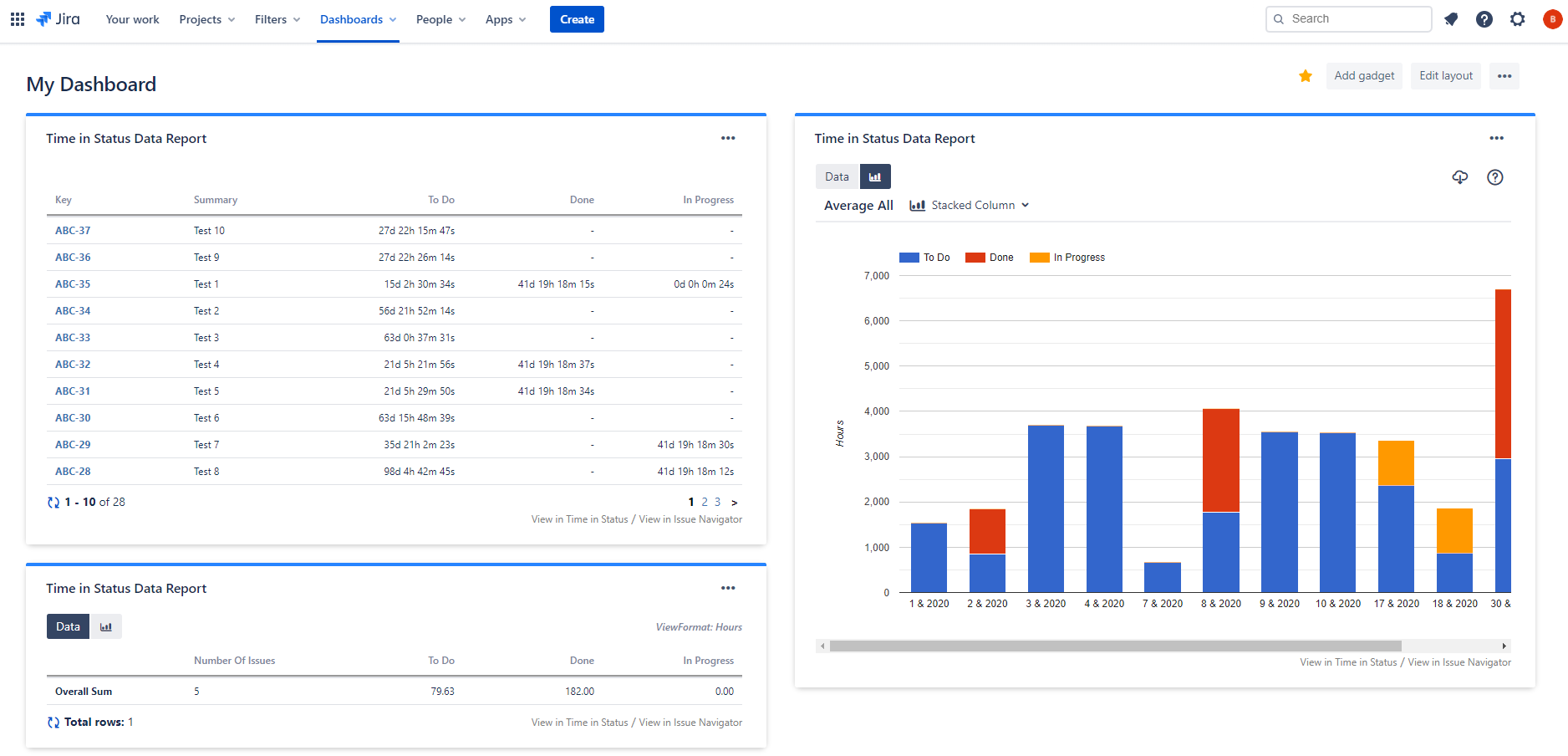
Gadget

The Time in Status Report gadget allows you to display Time in Status reports as tables or charts on Jira dashboards.


image2020-11-4_9-13-58.png


Add Gadget

To add the Time in Status Report gadget:

  1. Go to your dashboard and press the Add gadget button on the top right.

  2. Find the gadget named Time in Status Report on the list and press the Add gadget button next to it.

  3. You should now see the gadget on your dashboard. 


If you can't see the gadget on the list, then you need to update the app by going to Manage Apps page of your Jira. You will see an Update button under Time in Status. Click it and refresh the page. You should now see the gadget on the list.


You can add multiple gadgets with different configurations.


image2020-11-4_9-17-37.png


Configuration

In order to get reports via the gadget, you must first configure and save the gadget settings.

To be able to configure a Time in Status Report gadget, you must have permission to edit the dashboard it is on.


dashboard-config.png

Select Issues

Define how the issues to be included in the report will be selected. Click here for details.

Report Type

Define the column structure of the report. Click here for details.

Select whether you want to see your report as an issue list or Average/Sum/Median/Standard Deviation of report values. Click here for details.

Select whether you want to see Data or Charts when the gadget is first displayed.

Statuses

Select the statuses that you want to see in the report.

If you don't select any statuses, Time in Status will show all statuses it encounters in issue histories.

You can define consolidated statuses as well. Click here for details.

Assignees

Select the assignees that you want to see in the report. (For assignee-based reports)

If you don't select any assignees, Time in Status will show all assignees it encounters in issue histories. Click here for details...

DBS Metrics

Define the metrics that will be used for the Duration Between Statuses report type. Click here for details.

Multi Visit Behavior

Select if you want to see the First, Last, Total, or Average duration of status visits for Status Duration reports. Click here for details.

Field

Select issue fields to include in your reports as columns. Click here for details.

Sort

For supported report types, select the column of the report that you want to sort by and select the sort direction. Click here for details.

Filter

For supported report types, define the filter that will be used to filter report data based on report values. Click here for details.

Calendar

Define the calendar and day length which times will be calculated based on. Click here for details.

Dates

Define the date range that the reports contain issues from. 

The maximum range is 365 days by default. This limit can be changed by Jira admins. See: Configuration File

View

Define the format in which durations will be displayed. Click here for details.

Select how many issues will be shown per page.

Enable / Disable Data Bars for the gadget.

Enable / Disable Visit Counts for the gadget.

Set a maximum height for the gadget in pixels. If left empty, the gadget will expand on the page as much as needed. If a max height is set, the gadget will expand only to the given max height and then scroll its content vertically.


If you want to change the gadget settings later, click the three dots on the top right of the gadget and select Edit from the menu. You can also maximize, minimize, rename, delete the gadget, and change its color through here.


image2020-10-12_15-1-40.png


Charts and Status History Expanded Reports

For selected report types, the gadgets will display Chart and Status History Expanded buttons which will display the selection within the gadget.

The buttons appear when you hover over the report row with your mouse pointer.

image2022-4-7_13-32-51.png