Timepiece - Time in Status for Jira Data Center
Breadcrumbs

Accessing Time in Status

Accessing Time in Status


When installed, a new menu with the name Time in Status is added to Jira. 

To access Time in Status reports just click the Time in Status menu item which will take you to Time in Status report screen.


image2018-1-22_10-55-1.png


To access Time in Status data for a single issue, you can open the view screen of any Jira issue and you will see the Time in Status tab.

tisServer_IssueView_Data.png


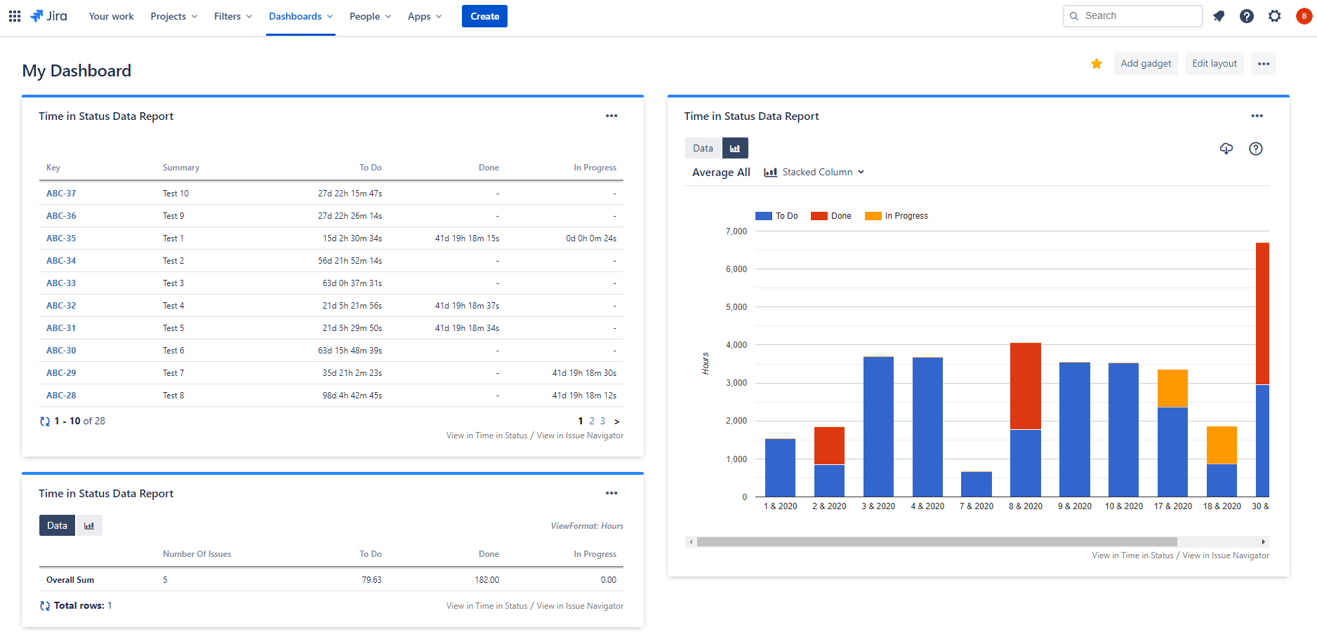
You can also see Time in Status reports as a Gadget on your Jira dashboards.

image2020-11-4_9-13-58.png

Time in Status also has a REST API that you can use to get Time in Status report data programmatically.