Timepiece - Time in Status for Jira

Gadget

Overview

The Timepiece - Time in Status for Jira Report gadget allows you to display Timepiece reports as tables or charts on Jira dashboards.

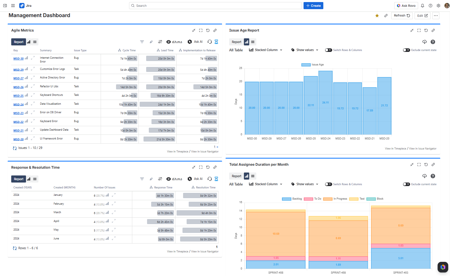
A Jira Dashboard with Multiple Timepiece Gadgets
A Jira Dashboard with Multiple Timepiece Gadgets

How to add a Timepiece Gadget to your Jira Dashboard?

Timepiece gadgets have a maximum issue limit per report. If your JQL query or filter returns more issues than the allowed limit, the gadget will not generate the report. To work around this, try narrowing your query by applying additional filters or reducing the date range.

To add the Timepiece - Time in Status for Jira Report gadget:

  1. Go to your dashboard and press the Add gadget button on the top right.

  2. Find the gadget named Timepiece - Time in Status for Jira Report on the list and press the Add gadget button next to it.

  3. You should now see the gadget on your dashboard. 


If you can't see the gadget on the list, then you need to update the app by going to the Manage Apps page of your Jira. You will see an Update button under Timepiece - Time in Status for Jira. Click it and refresh the page. You should now see the gadget on the list.

You can add multiple gadgets with different configurations.


Add gadget modal of jira dashboard


Gadget Configuration

In order to get reports via the gadget, you must first configure and save the gadget settings.

To configure a Timepiece - Time in Status for Jira Report gadget, you must have permission to edit the dashboard.

Gadget Configuration Options


When configuring a Timepiece gadget, you can choose one of the following options at the top of the configuration panel:

  • Configure gadget by selecting report parameters
    Manually select each report parameter to build your configuration from scratch.

  • Configure gadget with a saved parameter set
    Select one of your saved parameter sets to configure the gadget easily.

Configure gadget by selecting report parameters

Gadget configuration screen for setting report parameters

Select Issues

Define how the issues to be included in the report will be selected. Click here for details.

Report Type

Define the column structure of the report. Click here for details.

Select whether you want to see your report as an issue list or Average/Sum/Median/Standard Deviation of report values. Click here for details.

Select whether you want to see Data or Charts when the gadget is first displayed.

Statuses

Select the statuses that you want to see in the report.

If you don't select any statuses, Timepiece will show all statuses it encounters in issue histories.

You can define consolidated statuses as well. Click here for details.

Assignees

Select the assignees that you want to see in the report. (For assignee-based reports)

If you don't select any assignees, Timepiece will show all assignees it encounters in issue histories. Click here for details...

DBS Metrics

Define the metrics that will be used for the Duration Between Statuses report type. Click here for details.

Multi Visit Behavior

Select if you want to see the First, Last, Total, or Average duration of status visits for Status Duration reports. Click here for details.

Field

Select issue fields to include in your reports as columns. Click here for details.

Sort

For supported report types, select the column of the report that you want to sort by and select the sort direction. Click here for details.

Filter

For supported report types, define the filter that will be used to filter report data based on report values. Click here for details.

Highlight

For supported report types, select the cell or row of the report that you want to highlight and define the highlighting rules based on report values. Click here for details.

Calendar

Define the calendar and day length which times will be calculated based on. Click here for details.

Dates

Date filtering can be based on Created Date, Resolution Date, or Update Date of issues.

Filter Dates and Trim History Dates can each be set as static (a fixed date selected from the calendar) or dynamic (a date automatically calculated based on the current time whenever the report is run). The Start Date and End Date of each range can be configured independently. Click here for details.

View

Define the format in which durations will be displayed. Click here for details.

Select how many issues will be shown per page.

Enable / Disable Data Bars for the gadget.

Enable / Disable Visit Counts for the gadget.


If you want to change the gadget settings later, click the three dots at the top right of the gadget and select Configure from the menu. You can also duplicate, delete the gadget, or change its color from this menu.

Gadget menu with configure, duplicate, delete, and color options


Configure gadget with a saved parameter set

Use a saved parameter set to quickly configure the gadget. The gadget will use the exact report parameters defined in the selected set.

Gadget configuration using a saved parameter set


If you update the parameter set later from the main Timepiece screen, those changes will automatically be reflected in all gadgets that use it.


Gadget Output

Once the gadget is configured and saved, it will process the matching issues and display the report directly on your Jira dashboard. The output can be rendered as a data table or a chart, depending on your configuration.

Output Formats

You can switch between table and chart views directly from the gadget without editing the configuration by simply clicking the Report and Chart buttons on the top-left side of the gadget.

Gadget output

Issue Limit

Timepiece gadgets have a maximum issue limit per report. If your JQL query or filter returns more issues than the allowed limit, the gadget will not generate the report. To work around this, try narrowing your query by applying additional filters or reducing the date range.

Gadget Functions

Report Parameters

The Report Parameters tab allows users to view the parameters of the report in the gadget without the need to edit the gadget.

The user does not need edit permissions on the dashboard to access this information. All users with view permissions can see report parameters here.

Report Parameters tab on Timepiece dashboard gadget showing report settings


Charts and Status History Expanded Report 

For selected report types, the gadgets will display Chart and Status History Expanded buttons which will display the selection within the gadget.

Gadget showing Chart and Status History Expanded buttons for selected report types


Drill Down

While working with Aggregate Reports (Average, Sum, Median, Standard Deviation), you can use the drill-down function on each report row to see the issues that made up that aggregate row.

Drill-down of issues in Aggregate Reports


Advanced Table Tools

Users can sort, highlight, and filter directly on the screen without editing the gadget settings.


Screen showing sorting, highlighting, and filtering options in the gadget

Filter

Filtering in gadget

Sort

Sorting in gadget

Highlight

Highlighting in gadget


Filter and Sort options are also available when you drill down to the details of an aggregate report.

Filter and sort options in aggregate report drill-down


The gadget will return to its configured settings when the page is refreshed

View Format

You can change the View Format (days, hours, minutes, etc.), enable/disable Data Bars, and show/hide Visit/Value Counts (for supported report types).

Options for view format and data bars and visit value counts


The gadget will return to its configured settings when the page is refreshed